Ratings and Reviews 0 Ratings
Ratings and Reviews 0 Ratings
Alternatives to Consider
-
Caller ID ReputationCaller ID Reputation is a specialized service that enables businesses to monitor and manage their caller IDs across various leading telecom carriers, call-blocking applications, and aggregator APIs. This tool provides immediate insight into how calls are presented to clients, helping organizations identify problematic caller IDs and potentially reducing the occurrence of flags by up to 95% within the first month. With its user-friendly dashboard, businesses can efficiently manage multiple lines simultaneously, thus minimizing the risk of their calls being labeled as spam or scams. Additionally, Caller ID Reputation offers real-time notifications and detailed dashboards for continuous oversight, empowering users to quickly address any flagged numbers. By building a solid reputation for their phone numbers, companies can boost their connection rates and uphold their brand's credibility. An important issue to consider is that blocked calls can hinder communication with patients, who might be left unaware of attempts to reach them, whether through calls or text messages. Thus, ensuring the successful delivery of calls is vital for maintaining effective communication with both clients and patients, ultimately supporting better service outcomes. Furthermore, consistent monitoring of caller ID reputation can lead to long-term improvements in customer trust and engagement.
-
BirdeyeBirdeye stands out as the leading platform for managing reputation, social media, and customer experiences for local brands and businesses with multiple locations. More than 150,000 enterprises utilize Birdeye’s AI-driven solution to enhance their online visibility, boost their reputation, simplify social media management, engage through various digital platforms, and provide an exceptional customer experience that leaves a lasting impression. This powerful platform is designed to meet the unique needs of businesses striving for excellence in customer interactions.
-
CallTrackingMetricsCallTrackingMetrics stands out as the sole SaaS platform that integrates call tracking and conversion intelligence to enhance contact center automation, leading to a more tailored experience for customers. Discover which marketing initiatives are driving leads or conversions, and leverage that information to create automated call flows that enhance your contact center operations. With our comprehensive suite of phone, text, online, and live chat tools, you can achieve seamless communication across your entire organization. More than 100,000 users around the globe rely on CallTrackingMetrics to streamline communications for their sales, marketing, and service teams, ensuring efficiency and effectiveness in their outreach efforts. Our call tracking capabilities include dependable dynamic number insertion (DNI) for precise session-level attribution, as well as local and toll-free tracking numbers, which offer omnichannel attribution across calls, texts, and form submissions. Additionally, our contact center solutions feature a user-friendly browser-based softphone, along with intelligent routing options to optimize call management. Embracing these advanced features can significantly elevate your organization's customer interaction strategy.
-
AttentiveCraft messages that captivate your customers and prompt them to take action. Attentive's AI-driven SMS and Email solution empowers retailers and e-commerce entrepreneurs to effectively engage their audience, generating billions in revenue. Our platform is designed to enhance your marketing strategy by enabling you to pinpoint the right audience, assess key performance indicators, and refine your overall marketing efforts. With over 100 adaptable integrations, you can effortlessly connect with the rest of your marketing ecosystem. We collaborate with top-tier companies in sectors such as retail and e-commerce, food and beverages, as well as media and entertainment. Attentive's AI-enhanced SMS and Email platform can potentially double your return on investment within just a few months. Don't miss the opportunity to discover more about our 30-day free trial, which allows you to experience the benefits firsthand.
-
Resco Field Service+Resco Field Service+ revolutionizes field service operations by converting conventional service methods into efficient digital workflows. Designed for various sectors, including utilities, telecommunications, manufacturing, and energy, it integrates offline capabilities with sophisticated scheduling, routing, and data collection tools, ensuring teams maintain high productivity regardless of their location. By offering seamless connectivity with platforms like Dynamics 365 and Salesforce, Resco Field Service+ facilitates immediate access to data and updates while in the field, significantly minimizing manual data entry and eliminating the need for paper documents. Field technicians can utilize their mobile devices to capture images, scan barcodes, complete checklists, and view service histories, even in offline mode—a crucial feature for working in remote or busy environments. Among its standout features are user-friendly drag-and-drop customization options that empower teams to develop workflows, forms, and reports without requiring any coding skills. Additionally, its GPS and routing functionalities allow technicians to streamline their travel routes, while real-time insights enable supervisors to track job progress and manage resource allocation effectively from any location. Ultimately, Resco Field Service+ enhances the management of field operations, enabling organizations to boost response times, lower error rates, and significantly improve customer satisfaction levels, thereby transforming the landscape of service delivery.
-
AddSearchAddSearch transforms the way organizations connect users with information. More than just a traditional site search, AddSearch now offers AI Answers and AI Conversations, enabling businesses to deliver direct, conversational, and context-aware responses to user queries. These advanced capabilities complement AddSearch’s proven site search and content recommendation solutions, helping organizations create effortless, engaging, and personalized digital experiences. With AddSearch, you can choose between AI-driven answers, conversational interfaces, or lightning-fast search results—all fully customizable for websites, e-commerce platforms, or web applications. Our Crawler and Indexing API ensure your content is always up-to-date, while our expert implementation services save valuable developer time and maximize results. Today, nearly 2,000 customers worldwide—across Media, Telecommunications, Government, Education, E-commerce, and more—trust AddSearch to provide best-in-class search and AI-driven discovery. AddSearch product portfolio includes: - AI Answers – instant, accurate, and direct responses powered by generative AI. - AI Conversations – natural, chat-like interactions for deeper user engagement. - Autocomplete & Smart Ranking – predictive suggestions and optimized result ordering. - Personalized Search – tailored experiences based on behavior and preferences. - Content & Product Recommendations – boost engagement and conversions. - Advanced Analytics – insights into user behavior - Flexible Content Controls – include/exclude content, synonyms, filters, and facets, promote - Enterprise Features – SSO, organizational user management, audit logs, SLA up to 99.999%. - Seamless Implementation – works with any CMS, via crawler or API
-
ManageEngine OpManagerOpManager serves as the perfect comprehensive tool for monitoring your organization's entire network system. It allows you to meticulously track the health, performance, and availability of all network components, including switches, routers, LANs, WLCs, IP addresses, and firewalls. By providing insights into hardware health and performance, you can efficiently monitor metrics such as CPU usage, memory, temperature, and disk space, thereby enhancing overall operational efficiency. The software simplifies fault management and alert systems through instant notifications and thorough logging. With streamlined workflows, users can easily set up the system for rapid diagnosis and implementation of corrective actions. Additionally, OpManager boasts robust visualization features, including business views, 3D data center representations, topology maps, heat maps, and customizable dashboards that cater to various needs. By equipping users with over 250 predefined reports covering critical metrics and areas in the network, it empowers proactive capacity planning and informed decision-making. Overall, the extensive management functionalities of OpManager position it as the optimal choice for IT administrators striving for enhanced network resilience and operational effectiveness. Furthermore, its user-friendly interface ensures that both novice and experienced administrators can navigate the platform with ease.
-
RunnRunn is an innovative platform for real-time resource management that features integrated time tracking and robust forecasting abilities. Effortlessly plan your projects and allocate resources by scheduling project phases, milestones, and time off. Switch seamlessly between monthly, quarterly, and semi-annual views to strategize for both immediate and future needs. Gain a comprehensive overview of your entire organization, allowing you to effectively manage changes in capacity, workload, and availability as you develop your plans. Runn transforms resource management into a dynamic and visual experience through a centralized, shared interface. You can delve deeper into specific roles, teams, and tags to analyze trends and pinpoint groups that may be overbooked. Additionally, you can outline potential projects to assess how your plans could evolve as work gets confirmed. Monitor project progress, view forecasts, and access crucial metrics with Runn, including utilization rates, project variance, and overall financial health. Utilize the platform's built-in timesheets to keep track of project advancements efficiently. Runn also offers integrations with Harvest, WorkflowMax, and Clockify, and through its API, users can create custom integrations to connect Runn to their preferred tools, enhancing workflow and productivity even further. This versatility makes Runn a vital asset for teams looking to optimize their resource management and project planning processes.
-
PodiumPodium is a leading AI-powered platform that combines lead management and multi-channel communication into a single solution, trusted by over 100,000 businesses worldwide to acquire and convert customers effectively. At the heart of Podium’s platform is its AI Employee, an intelligent virtual assistant that ensures businesses engage with leads instantly at any time of day, significantly improving conversion rates and driving revenue growth. Podium centralizes communications by consolidating calls, texts, payment links, and bulk messaging campaigns into one intuitive dashboard, simplifying customer outreach and engagement. The AI Employee automates routine customer interactions, delivering timely, accurate, and personalized responses across all communication channels to maintain strong customer relationships. Podium has been widely recognized for its innovation, earning spots on Forbes’ Next Billion Dollar Startups, Forbes’ Cloud 100, the Inc. 5000, and Fast Company’s World’s Most Innovative Companies lists. Founded in 2014 and headquartered in Lehi, Utah, Podium is backed by prominent investors including Accel, Summit Partners, GV (Google Ventures), and Y Combinator. The platform empowers businesses to not only respond to leads faster but also to collect more customer reviews and boost Google rankings through automated review requests. Podium’s easy-to-use web and mobile apps enable businesses to manage conversations, payments, and marketing efforts seamlessly. With its focus on AI-driven efficiency and customer satisfaction, Podium is a powerful tool for scaling sales and engagement. Its continuous innovation helps businesses stay ahead in competitive markets by providing superior lead conversion and communication solutions.
-
DoctorConnectDoctorConnect stands as a reputable innovator in patient engagement solutions, having dedicated over 25 years to enhancing the healthcare landscape. We assist medical practices, regardless of size, in optimizing communication, automating everyday tasks, and elevating the patient experience. From independent doctors to extensive health organizations, numerous providers across the country depend on our adaptable tools to lighten administrative workloads, minimize missed appointments, and boost revenue streams. Our platform is crafted to align with real-world healthcare needs—offering scalability, user-friendliness, and seamless integration with a multitude of EMR and Practice Management (PM) systems. Whether your goal is to update appointment scheduling, automate patient reminders, or gather meaningful feedback, DoctorConnect delivers a comprehensive solution that caters to your specific workflow. Focusing on adaptability and tangible outcomes, we enable clinics to conserve time, improve patient satisfaction, and enhance operational efficiency while ensuring that current systems remain undisturbed. Our commitment to innovation continues to propel us as a partner in the ongoing evolution of healthcare delivery.
What is Semantrum?
Ongoing monitoring of brand references and assessments of reputation across various media channels, online platforms, and social media is crucial, featuring extensive analytics, visual representations, and trend monitoring customized to your specific criteria. This service can cater to brands, individuals, events, or any pertinent keywords. You have the option to perform detailed reputation evaluations based on AMEC standards or your unique metrics and performance measures. Key indicators such as media loyalty index, audience engagement, emotional sentiment surrounding articles on the topic, and the impact of publications can all be tracked. Moreover, identifying and responding proactively to emerging information trends is vital for making informed decisions, as well as effectively utilizing these trends. Real-time competitor media activity analysis can unveil insights into various factors, enabling you to keep tabs on promotions, updates in product offerings, and the exploration of potential new markets, including opportunities abroad. In addition, you can carry out in-depth media assessments of your competitors' content and public relations tactics. User-friendly benchmark reports, along with customized interactive infographics, further aid in comprehending your media positioning and competitive environment. Utilizing these comprehensive tools can significantly provide you with a strategic edge within your field, ensuring that you remain ahead of industry developments. Ultimately, this approach cultivates a proactive media strategy that can adapt to the ever-changing landscape.
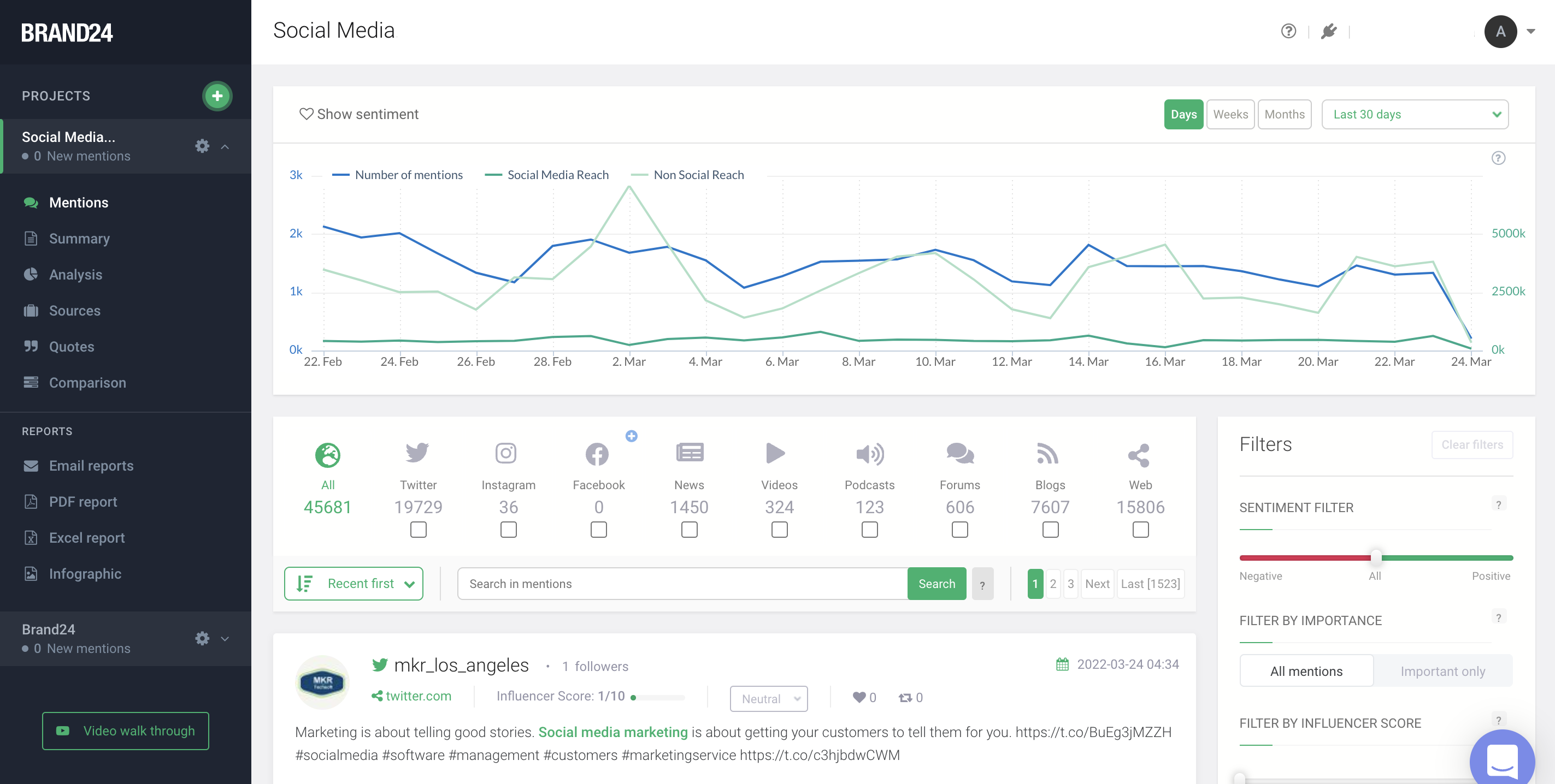
What is Brand24?
Brand24 is a cutting-edge social listening tool that empowers users to oversee their online reputation, avert potential PR disasters, and assess the effectiveness of social media campaigns to achieve remarkable marketing success. Its user-friendly platform not only enhances brand visibility but also enriches the overall experience for customers, making it an essential resource for businesses aiming to thrive in the digital landscape.
Integrations Supported
Facebook
Instagram
Telegram
X (Twitter)
Growth Channel AI
LinkedIn
Reddit
Slack
Spotify
TikTok
Integrations Supported
Facebook
Instagram
Telegram
X (Twitter)
Growth Channel AI
LinkedIn
Reddit
Slack
Spotify
TikTok
API Availability
Has API
API Availability
Has API
Pricing Information
$40 per month per topic
Free Trial Offered?
Free Version
Pricing Information
$39.00/month
Free Trial Offered?
Free Version
Supported Platforms
SaaS
Android
iPhone
iPad
Windows
Mac
On-Prem
Chromebook
Linux
Supported Platforms
SaaS
Android
iPhone
iPad
Windows
Mac
On-Prem
Chromebook
Linux
Customer Service / Support
Standard Support
24 Hour Support
Web-Based Support
Customer Service / Support
Standard Support
24 Hour Support
Web-Based Support
Training Options
Documentation Hub
Webinars
Online Training
On-Site Training
Training Options
Documentation Hub
Webinars
Online Training
On-Site Training
Company Facts
Organization Name
Semantrum
Date Founded
2016
Company Location
Ukraine
Company Website
promo.semantrum.net/en/main/
Company Facts
Organization Name
Brand24
Date Founded
2011
Company Location
Poland
Company Website
brand24.com
Categories and Features
Media Monitoring
Alerts / Notifications
Broadcast Media Monitoring
Content Translation
Dashboards / Reporting
Export Results
Online News Monitoring
Podcast Monitoring
Print Media Monitoring
Social Media Monitoring
Reputation Management
Campaign Management
Gamification
Response Management
Review Generation
Review Monitoring
Sentiment Analysis
Social Media Metrics
Social Media Monitoring
White Label
Categories and Features
Influencer Marketing
CRM
Campaign Management
Faceted Search / Filtering
Influencer Discovery
Payment Tracking
ROI Tracking
Social Media Monitoring
Media Monitoring
Alerts / Notifications
Broadcast Media Monitoring
Content Translation
Dashboards / Reporting
Export Results
Online News Monitoring
Podcast Monitoring
Print Media Monitoring
Social Media Monitoring
Reputation Management
Campaign Management
Gamification
Response Management
Review Generation
Review Monitoring
Sentiment Analysis
Social Media Metrics
Social Media Monitoring
White Label
Social Media Marketing
Analytics
Automated Publishing
Contact Management
Content Management
Conversion Tracking
Customer Targeting
Keyword Filtering
Multi-Account Management
Post Scheduling
Social Media Monitoring
Audience Segmentation
Competitive Analysis
Configurable Alerts
Customer Engagement
Dashboard
Impact Scoring
Influencer Tracking
Reputation Management
Sentiment Analysis
Trend Tracking